一、产品介绍
自从1960年以来,世界电力工业广泛使用离线实验室的通用气相色谱法,应用于对变压器油中溶解的特征气体进行测量和分析,作为电力部门的设备是否正常运行的重要依据。但离线的方法,由于其测量周期较长,脱气过程误差较大,测试方法影响因素多等问题,难以满足生产和状态检修的要求。因此,变压器油中多种故障气体的在线监测系统的应用就成为迫切的需求。
NORTEK TIMS-DGA变压器油中气体在线监测系统就是根据电力用户的紧迫需求,针对变压器内部的过热和放电等故障所开发的监测设备,该设备弥补了离线测试周期长的不足,可以在线定时的长期监测油浸式变压器的运行状态,检测的结果及时上传到后台的监控系统。
我公司经过多年的不间断反复研究,结合其生产高压设备方面的优势,在综合研究国内外各种在线监测技术特点的基础上,应用目前的气相色谱分析和故障诊断技术,开发出新型NORTEK TIMS-DGA变压器油中气体在线监测系统。
新型NORTEK TIMS-DGA变压器油中气体在线监测系统的组成分为三部分:NORTEK TIMS-DGA变压器油中气体在线监测装置(简称装置)+后台监控系统+电缆等连接部件。
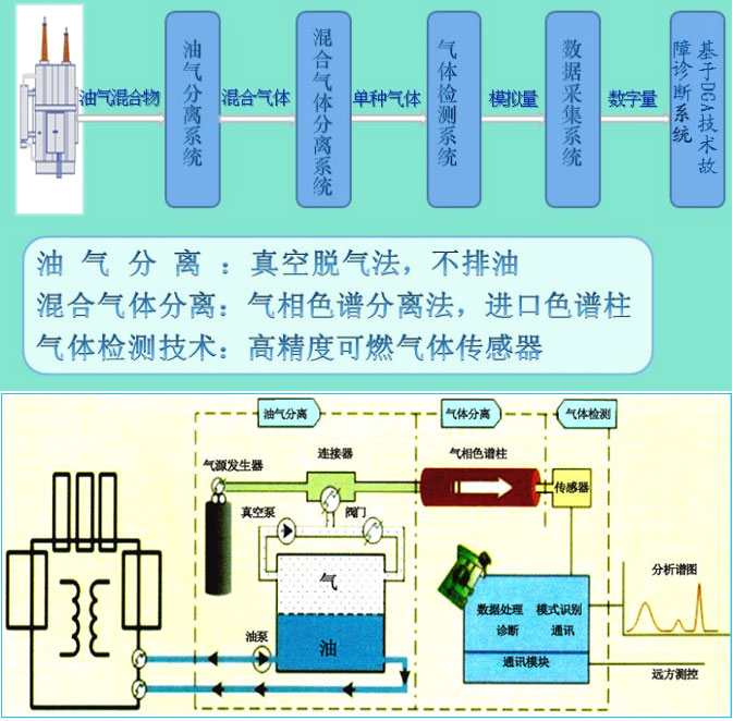
NORTEK TIMS-DGA变压器油中气体在线监测系统是集控制、测量分析技术于一体的精密分析设备。整个系统分为油气分离,混合气体分离,数据分析处理,远程传输控制四大部分。NORTEK TIMS-DGA设备可以测量反映变压器故障信息的七种特征气体——氢气(H2)、一氧化碳(CO)、二氧化碳(CO2)、甲烷(CH4)、乙烷(C2H6)、乙烯(C2H4)、乙炔(C2H2),还可以根据客户的需要增加微水以及铁芯泄漏电流的监测。
NORTEK TIMS-DGA变压器油中气体在线监测系统工作原理:系统进行充分的油循环,保证所取分析的油样能反映变压器内部的真实油样;变压器中油样通过充分的循环后再获取少量油样,进入油气分离装置,由真空装置抽取真空将特征气体与被检测油样分离,被分离后的特征气体进入色谱柱进行气体组分的分离,在载气的推动下经过气体传感器,将气体浓度值转换成的电压信号,此电压信号通过高精度A/D转换器转换成数字序列信号,并通过RS485通讯线上传到后台控制系统进行详尽的分析、存储和显示。基本工作原理示意图如下:

基本工作原理
NORTEK TIMS-DGA变压器油中气体在线监测装置具备快速采样分析的特点,系统长能在2小时以内完成一个完整的采样分析。长检测周期可任意设定。
NORTEK TIMS-DGA变压器油中气体在线监测装置和智能控制器可以实现N:1远距离测控通讯方式,同一智能控制器连接是各监测设备的数据由智能控制器统一分析处理和保存,保存的数据可以和电力系统内部其他的SCADA系统共享。
智能控制器可以在同一基站同一通道中控制多台NORTEK TIMS-DGA变压器油中气体在线监测装置工作。
支持有线和无线通讯,可实现多台变压器联网在线监测。可选配GSM短信功能,用户可以通过手机时时掌握现场检测数据,也可以在气体超标时发短信通知,实现真正无人值守。
NORTEK TIMS-DGA变压器油中气体在线监测装置,可以在变压器运行状态下直接安装,无需停电安装。该设备于变压器本体的安装十分简单,所需的油路连接仅限于进油管道和出油管道,进油管道和出油管道都是通过法兰和变压器的预留孔相连。
二、产品特点:
▶ 技术指标动态顶空加真空双脱气原理;
▶ 全量程线性传感器,从低浓度到高浓度全程线性;
▶ 检测周期短,1小时可出一组检测数据;
▶ 检测灵敏度高,对油中溶解C2H2小检测限可达0.1ppm。
▶ 能检测出变压器油中H2、CO、CH4、C2H2、C2H4、C2H6、CO2等六种以上的气体及微水含量;
▶ 特有的恒温系统保证了系统分析的重复性、稳定性;
▶ 油泵强制循环,及时检测,无死油样;
▶ 可集成铁芯、夹件泄漏电流一体化;
▶ 智能故障分析系统,全天候无人值守;
▶ 支持TCP/IP网络协议,支持网络远程功能。


